
How Our White-Label SEO Helped Web801 Achieve 98,500% Traffic Growth in Just 2 Years
How Our White-Label SEO Helped Web801 Achieve 98,500% Traffic Growth in Just 2 Years
How Our White-Label SEO Helped Web801 Achieve 98,500% Traffic Growth in Just 2 Years
Our Goals
Our Goals
Improve organic visibility across client websites
Boost Local SEO rankings (GBP, Maps, Local Pack)
Deliver scalable white-label SEO for Web801
Increase qualified leads and conversions
Ensure consistent reporting, timelines, and quality

How Our White-Label SEO Helped Web801 Achieve 98,500% Traffic Growth in Just 2 Years
Our Goals
Improve organic visibility across client websites
Boost Local SEO rankings (GBP, Maps, Local Pack)
Deliver scalable white-label SEO for Web801
Increase qualified leads and conversions
Ensure consistent reporting, timelines, and quality

How Our White-Label SEO Helped Web801 Achieve 98,500% Traffic Growth in Just 2 Years
Our Goals
Improve organic visibility across client websites
Boost Local SEO rankings (GBP, Maps, Local Pack)
Deliver scalable white-label SEO for Web801
Increase qualified leads and conversions
Ensure consistent reporting, timelines, and quality
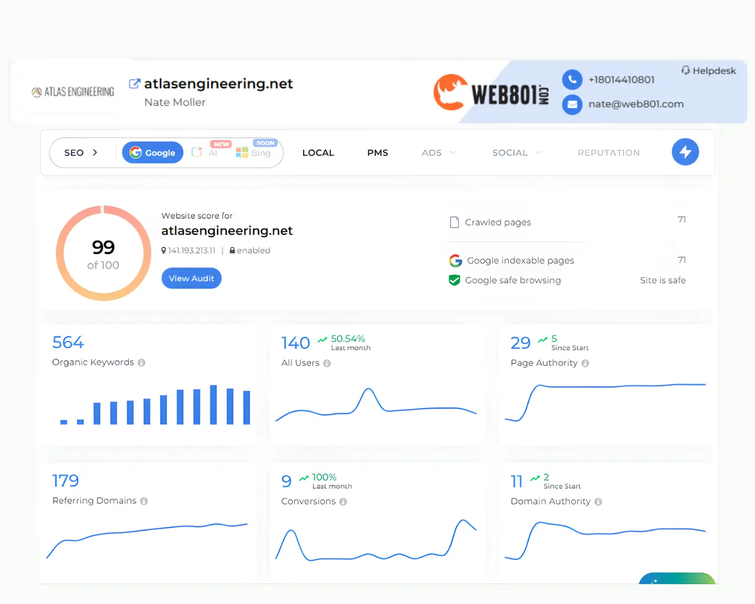
Business Overview- WEB801
Business Overview- WEB801

Business Overview- WEB801
Web801 is a digital marketing and web design agency that helps businesses grow their online presence and generate more leads. It offers services like custom website design, SEO, paid ads, content marketing, and landing page creation to turn websites into effective sales tools. The agency works with businesses across various industries, delivering tailored solutions based on their growth goals.
The agency focuses on improving user experience and conversion rates, helping businesses attract traffic, engage users, and drive measurable growth online.
Web801 is a digital marketing and web design agency that helps businesses grow their online presence and generate more leads. It offers services like custom website design, SEO, paid ads, content marketing, and landing page creation to turn websites into effective sales tools. The agency works with businesses across various industries, delivering tailored solutions based on their growth goals.
The agency focuses on improving user experience and conversion rates, helping businesses attract traffic, engage users, and drive measurable growth online.
The Problem
The Problem
The Problem
Top critical barriers preventing brands from achieving online success
As Web801 continued to grow its client base, managing multiple SEO campaigns efficiently became increasingly challenging. Balancing client expectations, performance goals, and timely delivery started to put pressure on internal resources, highlighting the need for a more scalable execution model. This made it essential to adopt a structured approach to maintain efficiency and consistent results across all projects.
As Web801 continued to grow its client base, managing multiple SEO campaigns efficiently became increasingly challenging. Balancing client expectations, performance goals, and timely delivery started to put pressure on internal resources, highlighting the need for a more scalable execution model. This made it essential to adopt a structured approach to maintain efficiency and consistent results across all projects.
Web801 faced challenges in managing multiple SEO campaigns:
Difficulty scaling SEO delivery across multiple client projects
Inconsistent rankings and slow growth for local keywords
Limited bandwidth for technical SEO and content
Maintaining consistent Local SEO (citations, GBP, NAP)
Need for a reliable partner for timely execution and reporting
As their client base grew, Web801 needed a reliable SEO partner to handle execution while they focused on acquisition and strategy.
As their client base grew, Web801 needed a reliable SEO partner to handle execution while they focused on acquisition and strategy.

Lack of a unified strategy to scale traffic, trust, and conversions

Low organic visibility due to weak SEO performance and keyword rankings

Limited local presence, missing opportunities in the Google Local Pack

Need to evaluate brand strength across AI-driven search ecosystems

Lack of a unified strategy to scale traffic, trust, and conversions

Low organic visibility due to weak SEO performance and keyword rankings

Limited local presence, missing opportunities in the Google Local Pack

Need to evaluate brand strength across AI-driven search ecosystems

Lack of a unified strategy to scale traffic, trust, and conversions

Low organic visibility due to weak SEO performance and keyword rankings

Limited local presence, missing opportunities in the Google Local Pack

Need to evaluate brand strength across AI-driven search ecosystems

Lack of a unified strategy to scale traffic, trust, and conversions

Low organic visibility due to weak SEO performance and keyword rankings

Limited local presence, missing opportunities in the Google Local Pack

Need to evaluate brand strength across AI-driven search ecosystems
The Results
The Results
The Results
Top reasons our customers love working with us: data-driven strategies
Top reasons our customers love working with us: data-driven strategies
- +%0000
Growth in Key Events
(342 -> 6.7K)
+%0000Growth in Key Events
(342 -> 6.7K)

- +%0000
Increase in Keywords
(303 -> 3521)
+%0000Increase in Keywords
(303 -> 3521)

- +%0000
Uplift in Event Count
(56K -> 1.1M)
+%0000Uplift in Event Count
(56K -> 1.1M)

- +%00000
Boost in Organic Traffic
(5 -> 4.93K)
+%00000Boost in Organic Traffic
(5 -> 4.93K)

- +%0000
Growth in Key Events
(342 -> 6.7K)

- +%0000
Increase in Keywords
(303 -> 3521)

- +%0000
Uplift in Event Count
(56K -> 1.1M)

- +%00000
Boost in Organic Traffic
(5 -> 4.93K)

Growth in Key Events
(342 -> 6.7K)
Growth in Key Events
(342 -> 6.7K)
Increase in Keywords
(303 -> 3521)
Increase in Keywords
(303 -> 3521)
Uplift in Event Count
(56K -> 1.1M)
Uplift in Event Count
(56K -> 1.1M)
Boost in Organic Traffic
(5 -> 4.93K)
Boost in Organic Traffic
(5 -> 4.93K)
FOR SERIOUS BUSINESS OWNERS WHO NEED QUALITY LEADS …
FOR SERIOUS BUSINESS OWNERS WHO NEED QUALITY LEADS …
FOR BUSINESS OWNERS WHO NEED QUALITY LEADS...
FOR BUSINESS OWNERS WHO NEED QUALITY LEADS …
The Approach
The Approach
The Approach
To effectively overcome these challenges and ensure scalability, a structured white-label SEO framework was implemented, tailored specifically to Web801’s workflow and client requirements. This approach focused on streamlining execution, improving performance, and maintaining consistency across all campaigns. It also enabled better coordination across projects and ensured consistent quality with timely delivery across all client accounts.
To effectively overcome these challenges and ensure scalability, a structured white-label SEO framework was implemented, tailored specifically to Web801’s workflow and client requirements. This approach focused on streamlining execution, improving performance, and maintaining consistency across all campaigns. It also enabled better coordination across projects and ensured consistent quality with timely delivery across all client accounts.

#1 SERP Ranking for
Target Keywords

01
SEO Foundation Optimization
A strong SEO foundation ensured all websites were technically optimized, improving crawlability, indexing, & overall performance.
Conducted detailed website audits for each client
Fixed technical SEO issues impacting site performance
Optimized on-page elements including meta tags
Improved overall site structure and internal linking




Ranking for High-
Intent Local Searches
Optimized Google
Business Profile Presence
02
Local SEO Execution
A focused Local SEO strategy improved visibility across Google Business Profiles and local search results, driving better rankings for high-intent queries.
Optimized and managed Google Business Profiles
Built and cleaned up local citations for NAP consistency
Improved local keyword targeting & geo-specific landing pages
Enhanced visibility in Local Pack and Google Maps


Better User
Experience
High-quality
content



03
Content & Keyword Strategy
A data-driven content strategy captured high-intent and local traffic, improving relevance, rankings, and engagement.
Conducted keyword research focused on high-intent queries
Created SEO-optimized content aligned with services offered
Built topical authority through structured content planning
Aligned content strategy with client business goals


Strategic link
building

04
Link Building & Authority Growth
Strategic link-building improved domain authority and search engine trust, driving stronger rankings and long-term growth.
Developed high-quality backlinks to improve domain authority
Focused on niche-relevant and authoritative link opportunities
Targeted local backlinks to strengthen geographic relevance
Improved overall domain trust and search engine credibility



White-labeled
reporting
05
Reporting & Communication
A streamlined reporting and communication process ensured transparency and efficiency, enabling seamless collaboration as Web801’s extended team.
Delivered branded reports aligned with Web801 client needs
Maintained clear communication with quick turnaround times
Ensured timely delivery across multiple ongoing SEO projects
Worked as an extension of Web801 internal team


#1 SERP Ranking for
Target Keywords

01
SEO Foundation Optimization
A strong SEO foundation ensured all websites were technically optimized, improving crawlability, indexing, & overall performance.
Conducted detailed website audits for each client
Fixed technical SEO issues impacting site performance
Optimized on-page elements including meta tags
Improved overall site structure and internal linking





Ranking for High-
Intent Local SearchesOptimized Google
Business Profile Presence02
Local SEO Execution
A focused Local SEO strategy improved visibility across Google Business Profiles and local search results, driving better rankings for high-intent queries.
Optimized and managed Google Business Profiles
Built and cleaned up local citations for NAP consistency
Improved local keyword targeting & geo-specific landing pages
Enhanced visibility in Local Pack and Google Maps


Better User
ExperienceHigh-quality
content


03
Content & Keyword Strategy
A data-driven content strategy captured high-intent and local traffic, improving relevance, rankings, and engagement.
Conducted keyword research focused on high-intent queries
Created SEO-optimized content aligned with services offered
Built topical authority through structured content planning
Aligned content strategy with client business goals


Strategic link
building
04
Link Building & Authority Growth
Strategic link-building improved domain authority and search engine trust, driving stronger rankings and long-term growth.
Developed high-quality backlinks to improve domain authority
Focused on niche-relevant and authoritative link opportunities
Targeted local backlinks to strengthen geographic relevance
Improved overall domain trust and search engine credibility



White-labeled
reporting05
Reporting & Communication
A streamlined reporting and communication process ensured transparency and efficiency, enabling seamless collaboration as Web801’s extended team.
Delivered branded reports aligned with Web801 client needs
Maintained clear communication with quick turnaround times
Ensured timely delivery across multiple ongoing SEO projects
Worked as an extension of Web801 internal team


#1 SERP Ranking for
Target Keywords

01
SEO Foundation Optimization
A strong SEO foundation ensured all websites were technically optimized, improving crawlability, indexing, & overall performance.
Conducted detailed website audits for each client
Fixed technical SEO issues impacting site performance
Optimized on-page elements including meta tags
Improved overall site structure and internal linking





Ranking for High-
Intent Local SearchesOptimized Google
Business Profile Presence02
Local SEO Execution
A focused Local SEO strategy improved visibility across Google Business Profiles and local search results, driving better rankings for high-intent queries.
Optimized and managed Google Business Profiles
Built and cleaned up local citations for NAP consistency
Improved local keyword targeting & geo-specific landing pages
Enhanced visibility in Local Pack and Google Maps


Better User
ExperienceHigh-quality
content


03
Content & Keyword Strategy
A data-driven content strategy captured high-intent and local traffic, improving relevance, rankings, and engagement.
Conducted keyword research focused on high-intent queries
Created SEO-optimized content aligned with services offered
Built topical authority through structured content planning
Aligned content strategy with client business goals


Strategic link
building
04
Link Building & Authority Growth
Strategic link-building improved domain authority and search engine trust, driving stronger rankings and long-term growth.
Developed high-quality backlinks to improve domain authority
Focused on niche-relevant and authoritative link opportunities
Targeted local backlinks to strengthen geographic relevance
Improved overall domain trust and search engine credibility



White-labeled
reporting05
Reporting & Communication
A streamlined reporting and communication process ensured transparency and efficiency, enabling seamless collaboration as Web801’s extended team.
Delivered branded reports aligned with Web801 client needs
Maintained clear communication with quick turnaround times
Ensured timely delivery across multiple ongoing SEO projects
Worked as an extension of Web801 internal team

The Solution Stack
The Solution Stack
The Solution Stack
Built for Owners Who Want It All—Organic. Paid. Social. Results.



Great Experience With Coozmoo Digital, Excellent Communication, Reporting, & Results.
Great Experience With Coozmoo Digital, Excellent Communication, Reporting, & Results.
Great Experience With Coozmoo Digital, Excellent Communication, Reporting, & Results.
Clear and structured processes for efficient project execution
Clear and structured processes for efficient project execution
Clear and structured processes for efficient project execution
Strong communication with timely updates and collaboration
Strong communication with timely updates and collaboration
Strong communication with timely updates and collaboration
Strong communication with timely updates and collaboration
Consistent delivery while staying on schedule
Consistent delivery while staying on schedule
Consistent delivery while staying on schedule


Nate Moller,
Owner, WEB801

Rated 5 stars on Clutch
Join the Brands Scaling Their Revenue With Us
Join the Brands Scaling Their Revenue With Us
Join the Brands Scaling Their Revenue With Us
Built for Owners Who Want It All—Organic. Paid. Social. Results.

How Performance Physical Therapy Achieved 5X Organic Growth in Delaware!
With a strategic website redesign by ConversionWorks, DesignWorks, and LatticeWorks, pptandfitness.com achieved a 472% increase in organic traffic and significantly improved its local online visibility.
183%
INCREASE IN HIGH-
INTENT KEYWORDS
120%
INCREASE IN ORGANIC
KEYWORDS GROWTH
154%
INCREASE IN GOOGLE
MAP LOCAL-3 PACK

A detail-oriented and dependable team, they keep everyone informed with clear updates and take ownership. Their structured approach makes complex projects feel manageable and ensures reliable outcomes.
Stephen Rapposelli, Performance Physical Therapy, Delaware

How did a Las Vegas Based Home Remodeling Company More Than Doubled Organic Traffic?
With the data-driven insights of LocalWorks and PaidWorks, plus the knowledge of our award-winning digital marketing team, LV Home Services exceeded its annual goals.
233%
INCREASE IN
LOCAL USERS
215%
INCREASE IN PAID
AD CONVERSIONS
40%
DECREASE IN COST
PER CONVERSION

Ranking has jumped from page 44 to page 2–3 on Google Organically. Their communication is prompt and transparent, and they complete tasks swiftly. Thank you for your outstanding work!
Masha Stellarova, LV Home Service

How Health & Wellness E-Commerce Store Rebranding Skyrocketed Organic Traffic By 700%?
Through our DesignWorks process and expert Shopify migration, backed by our award-winning web development and marketing team, thenatural.com achieved a 700% organic traffic growth.
700%
INCREASE IN ORGANIC
STORE TRAFFIC
220%
INCREASE IN EMAIL
MARKETING SALES
850%
INCREASE IN CUSTOMERS
CONVERSIONS
Magento to Shopify migration increased sales, lowered overhead, and preserved search rankings after migration. Cross-sales between YoungAgain and TheNatural are huge benefits for us.
Carl Coe, Young Again

How a General Contractor and Home Builder in Los Angeles Quadrupled Their Leads?
Through our LocalWorks comprehensive digital strategy and conversion rate optimization, Snow Construction experienced significant growth in its online presence and quadrupled its leads.
590%
INCREASE IN GBP
VISIBILITY
1930%
INCREASE IN
ORGANIC TRAFFIC
227%
INCREASE IN
ACTIVE USERS

Their methods have proven exceedingly successful to my business's goals. I'm proud to say that my business's new client acquisition has reached new heights since starting to work with the Coozmoo team.
Corey Ross-Robertson, Snow Construction

How Strategic, Data-Driven Social Media Marketing Boosted Clover Insights’ Brand Reputation?
With the strategic insights of SocialWorks and the expertise of our team, Find Your Clover transformed its social media presence, achieving a 165% increase in engagement, boosting brand reputation, and driving measurable sales growth.
110%
INCREASE IN SALES
CONVERSION
40%
INCREASE IN NEW
ORGANIC FOLLOWERS
10X
INCREASE IN IMPRESSIONS
AND ENGAGEMENT

The team is incredibly easy to work with throughout the project. They kept communication clear and consistent, ensuring all meetings and updates were on schedule, making the entire process smooth and efficient.
Jill Peterson, Clover Insights

How BillyGO HVAC & Plumbing Doubled Organic Growth and Secured Top 3 Google Rankings?
By leveraging the data-driven insights of LocalWorks and DesignWorks, plus the knowledge of our award-winning digital marketing team, billyGo Air Conditioning & Plumbing got 22,000+ GBP profile views in 3 months.
94%
INCREASE IN ORGANIC
WEBSITE CALLS
193%
INCREASE IN
GBP CALLS
182%
INCREASE IN
TOTAL REVIEWS
Thank you for the amazing work. Pretty much the entire HVAC / plumbing industry is down about 30%, which is driving the google ads costs, but you guys are crushing it as always! We just purchased a new company (We've got more work for you guys!).
Samuel Bohon, billyGO Air Conditioning & Plumbing

How Five Flavors Herbs (FFH) Achieved 13x ROAS & 500% Increase in Conversions?
With our PaidWorks, MetaWorks, and OrganicWorks strategies, FFH saw significant growth in all channels. We improved their online visibility, optimized their conversions, and generated a substantial increase in leads and revenue.
500%
INCREASE IN
CONVERSIONS
214%
INCREASE IN
IMPRESSIONS
87%
DECREASE IN COST
PER CONVERSION

The team has a clear and concise process, provides great communication, and stays on schedule. We saw 20% increase in our SEO ranking and very high ROAS on ads spend. They are a very responsive and helpful team!
Ingrid Bauer, Five Flavors Herbs

How Earth & Life University (ELU) Grew Its Organic Reach by 1,140% in Just a Few Months?
Facing significant challenges, ELU needed a comprehensive approach to improve its digital presence. We developed a strategy that combined LatticeWorks, user experience (UX) enhancements, DesignWorks, content creation, and CRO.
800%
INCREASE IN
EVENTS CTA
1140%
INCREASE IN
NEW USERS
30%
DECREASE IN
BOUNCE RATE

Their SEO approach has not only significantly improved our online visibility but has also directly contributed to attracting better leads and closing more sales. We highly recommend Coozmoo to any organization looking to enhance its digital presence.
Daniela Hernandez, Earth & Life University

How Performance Physical Therapy Achieved 5X Organic Growth in Delaware!
With a strategic website redesign by ConversionWorks, DesignWorks, and LatticeWorks, pptandfitness.com achieved a 472% increase in organic traffic and significantly improved its local online visibility.
183%
INCREASE IN HIGH-
INTENT KEYWORDS
120%
INCREASE IN ORGANIC
KEYWORDS GROWTH
154%
DECREASE IN COST
PER CONVERSION

This group is organized, responsive, accountable, and detail-oriented. They are good at what they do, and keep their customers informed of everything along the way. You can be confident that they are doing a good job.
Stephen Rapposelli, Performance Physical Therapy, Delaware

How did a Las Vegas Based Home Remodeling Company More Than Doubled Its Organic Traffic?
With the data-driven insights of LocalWorks and PaidWorks, plus the knowledge of our award-winning digital marketing team, LV Home Services exceeded its annual goals.
233%
INCREASE IN
LOCAL USERS
215%
INCREASE IN PAID
AD CONVERSIONS
40%
DECREASE IN COST
PER CONVERSION

Ranking has jumped from page 44 to page 2–3 on Google Organically. Their communication is prompt and transparent, and they complete tasks swiftly. Thank you for your outstanding work!
Masha Stellarova, LV Home Service

How Health & Wellness E-Commerce Store Rebranding Skyrocketed Organic Traffic By 700%?
Through our DesignWorks process and expert Shopify migration, backed by our award-winning web development and marketing team, thenatural.com achieved a 700% organic traffic growth.
700%
INCREASE IN OGANIC
STORE TRAFFIC
220%
INCREASE IN EMAIL
MARKETING SALES
850%
INC IN CUSTOMERS
CONVERSIONS

Magento to Shopify migration increased sales, lowered overhead, and preserved search rankings. Cross-sales with YoungAgain and TheNatural are huge benefits.
Carl Coe, Young Again

How a General Contractor and Home Builder in Los Angeles Quadrupled Their Leads?
Through our LocalWorks comprehensive digital strategy and conversion rate optimization, Snow Construction experienced significant growth in its online presence and quadrupled its leads.
590%
INCREASE IN GBP
VISIBILITY
1930%
INCREASE IN
ORGANIC TRAFFIC
227%
INCREASE IN
ACTIVE USERS

Their methods have proven exceedingly successful to my business's goals. I'm proud to say that my business's new client acquisition has reached new heights since starting to work with the Coozmoo team.
Corey Ross-Robertson, Snow Construction

How Strategic, Data-Driven Social Media Marketing Boosted Find Your Clover’s Brand Reputation?
With the strategic insights of SocialWorks, Find Your Clover transformed its social media presence, achieving a 165% increase in engagement, boosting brand reputation, and driving measurable sales growth.
110%
INCREASE IN SALES
CONVERSION
40%
INCREASE IN NEW
ORGANIC FOLLOWERS
10X
INCREASE IN IMPRESSIONS
AND ENGAGEMENT

The team is incredibly easy to work with throughout the project. They kept communication clear and consistent, ensuring all meetings and updates were on schedule, making the entire process smooth and efficient.
Jill Peterson, Clover Insights

How BillyGO HVAC & Plumbing Doubled Organic Growth and Secured Top 3 Google Rankings?
By leveraging the data-driven insights of LocalWorks and DesignWorks, plus the knowledge of our award-winning digital marketing team, billyGo Air Conditioning & Plumbing got 22,000+ GBP profile views in 90 days.
94%
INCREASE IN ORGANIC
WEBSITE CALLS
193%
INCREASE IN
GBP CALLS
182%
INCREASE IN
TOTAL REVIEWS

Thank you for the amazing work. Pretty much the entire HVAC / plumbing industry is down about 30%, which is driving the google ads costs, but you guys are crushing it as always!
Samuel Bohon, billyGO Air Conditioning & Plumbing

How Five Flavors Herbs (FFH) Achieved 13x ROAS & 500% Increase in Conversions?
With our PaidWorks, MetaWorks, and OrganicWorks strategies, FFH saw significant growth in all channels. We improved their online visibility, optimized their conversions, and generated a substantial increase in leads and revenue.
500%
INCREASE IN
CONVERSIONS
214%
INCREASE IN
IMPRESSIONS
87%
DECREASE IN COST
PER CONVERSION

The team has a clear and concise process, provides great communication, and stays on schedule. We saw 20% increase in our SEO ranking and very high ROAS on ads.
Ingrid Bauer, Five Flavors Herbs

How Earth & Life University (ELU) Grew Its Organic Reach by 1,140% in Just a Few Months?
Facing significant challenges, EU needed a comprehensive approach to improve its digital presence. We developed a strategy that combined LatticeWorks and DesignWorks, content creation, and CRO.
800%
INCREASE IN
EVENTS CTA
1140%
INCREASE IN
NEW USERS
30%
DECREASE IN
BOUNCE RATE

Their SEO approach has not only significantly improved our online visibility but has also directly contributed to attracting better leads and closing more sales.
Daniela Hernandez, Earth & Life University

How Performance Physical Therapy Achieved 5X Organic Growth in DE!
With a strategic website redesign by ConversionWorks, DesignWorks, and LatticeWorks, pptandfitness.com achieved a 472% increase in organic traffic and significantly improved its local online visibility.
183%
INCREASE IN HIGH-
INTENT KEYWORDS
120%
INCREASE IN ORGANIC
KEYWORDS GROWTH
154%
INCREASE IN GOOGLE
MAP LOCAL-3 PACK

This group is organized, responsive, accountable, and detail-oriented. They are good at what they do, and keep their customers informed of everything along the way.
Stephen Rapposelli, Performance Physical Therapy, Delaware

How did a LA Based Home Remodeling Firm More Than Doubled Organic Traffic?
With the data-driven insights of LocalWorks and PaidWorks, plus the knowledge of our award-winning digital marketing team, LV Home Services, Los Angeles based home remodeling firm, exceeded its annual goals.
233%
INCREASE IN
LOCAL USERS
215%
INCREASE IN PAID
AD CONVERSIONS
40%
DECREASE IN COST
PER CONVERSION

Ranking has jumped from page 44 to page 2–3 on Google Organically. Their communication is prompt and transparent, and they complete tasks swiftly.
Masha Stellarova, LV Home Service

How Health & Wellness Store Redesign Skyrocketed Organic Traffic By 700%?
Through our DesignWorks process and expert Shopify migration (from Magento), backed by our award-winning web development and marketing team, thenatural.com achieved a 700% organic traffic growth.
700%
INCREASE IN ORGANIC
STORE TRAFFIC
220%
INCREASE IN EMAIL
MARKETING SALES
850%
INC IN CUSTOMERS
CONVERSIONS

Magento to Shopify migration increased sales, lowered overhead, and preserved search rankings. Cross-sales with YoungAgain and TheNatural are huge benefits.
Carl Coe, Young Again

How a General Contractor and Home Builder in LA Quadrupled Their Leads?
Through our LocalWorks comprehensive digital strategy and conversion rate optimization, Snow Construction, Los Angeles based home builder, experienced significant growth in its online presence and quadrupled its leads.
590%
INCREASE IN GBP
VISIBILITY
1930%
INCREASE IN
ORGANIC TRAFFIC
227%
INCREASE IN
ACTIVE USERS

Their methods have proven exceedingly successful to my business's goals. I'm proud to say that my business's new client acquisition has reached new heights.
Corey Ross-Robertson, Snow Construction

How Strategic, Data-Driven Social Marketing Boosted Brand Reputation?
With the strategic insights of SocialWorks and the expertise of our award-winning digital marketing team, Find Your Clover transformed its social media presence, achieving a 165% increase in engagement, boosting brand reputation, and driving sales growth.
110%
INCREASE IN SALES
CONVERSION
40%
INCREASE IN NEW
ORGANIC FOLLOWERS
10X
INC IN IMPRESSIONS
AND ENGAGEMENT

The team is incredibly easy to work with throughout the project. They kept communication clear and consistent, ensuring all meetings and updates were on schedule, making the entire process smooth.
Jill Peterson, Clover Insights

How BillyGO Doubled Organic Growth and Secured Top 3 Google Rankings?
By leveraging the data-driven insights of LocalWorks and DesignWorks, plus the knowledge of our award-winning digital marketing team, billyGo Air Conditioning & Plumbing got 22,000+ GBP profile views in 3 months.
94%
INCREASE IN ORGANIC
WEBSITE CALLS
193%
INCREASE IN
GBP CALLS
182%
INCREASE IN
TOTAL REVIEWS

Thank you for the amazing work. Pretty much the entire HVAC / plumbing industry is down about 30%, which is driving the google ads costs, but you guys are crushing it.
Samuel Bohon, billyGO Air Conditioning & Plumbing

How Five Flavors Herbs Achieved 13x ROAS & 500% Increase in Conversions?
With our PaidWorks, MetaWorks, and OrganicWorks strategies, FFH saw significant growth in all channels. We improved their online visibility, optimized their conversions, and generated a substantial increase in leads and revenue.
500%
INCREASE IN
CONVERSIONS
214%
INCREASE IN
IMPRESSIONS
87%
DECREASE IN COST
PER CONVERSION

The team has a clear and concise process, provides great communication, and stays on schedule. We saw 20% increase in our SEO ranking and very high ROAS on ads spend.
Ingrid Bauer, Five Flavors Herbs

How Earth University Grew Its Organic Reach by 1,140% in Just a Few Months?
Facing significant challenges, they needed a comprehensive approach to improve its digital presence. We developed a strategy that combined LatticeWorks, user experience (UX) enhancements, DesignWorks, content creation, and conversion rate optimization.
800%
INCREASE IN
EVENTS CTA
1140%
INCREASE IN
NEW USERS
30%
DECREASE IN
BOUNCE RATE

Their SEO approach has not only significantly improved our online visibility but has also directly contributed to attracting better leads and closing more sales.
Daniela Hernandez, Earth & Life University

How Performance Physical Therapy Achieved 5X Organic Growth in DE!
With a strategic website redesign by ConversionWorks, DesignWorks, and LatticeWorks, pptandfitness.com, a Delaware-based physical therapy practice, achieved a 472% increase in organic traffic and significantly improved its local online visibility.
183%
INC IN HIGH-
INTENT KWS
120%
INCREASE IN ORGANIC KWS
154%
DEC IN COST
PER CONVERSION

This group is organized, responsive, accountable, and detail-oriented. You can be confident that they are doing a good job.
Stephen, Physical Therapy, Delaware

How Did a LA Based Remodeling Co. More Than Double Organic Traffic?
With the data-driven insights from LocalWorks and PaidWorks, plus the expertise of our award-winning digital marketing team, LV Home Services, a Las Vegas-based home remodeling and general construction company, has exceeded its annual goals.
233%
INCREASE IN
LOCAL USERS
215%
INC IN PAID AD CONVERSIONS
40%
DEC IN COST
PER CONVERSION

Ranking has jumped from page 44 to page 2–3 on Google. Their communication is prompt and transparent, and they complete tasks swiftly.
Masha Stellarova, LV Home Service

How Health & Wellness Store Redesign Skyrocketed Organic Traffic By 700%?
Through our DesignWorks process and expert Shopify migration (from Magento), backed by our award-winning web development and marketing team, thenatural.com achieved a 700% organic traffic growth while preserving the same SEO value and quality of existing traffic.
700%
INC IN OGANIC
STORE TRAFFIC
220%
INCREASE IN
EMAIL SALES
850%
INC CUSTOMERS CONVERSIONS

Magento to Shopify migration increased sales, lowered overhead, and preserved search rankings. Cross-sales are huge benefits.
Carl Coe, Young Again

How a General Contractor and Home Builder in LA Quadrupled Their Leads?
Through our LocalWorks comprehensive digital strategy and conversion rate optimization, Snow Construction, Los Angeles based general contractor and home builder, experienced significant growth in its online presence and quadrupled its leads.
590%
INCREASE IN GBP
VISIBILITY
1930%
INCREASE IN
ORGANIC TRAFFIC
227%
INCREASE IN
ACTIVE USERS

Their methods have proven exceedingly successful to my business's goals. My business's new client acquisition has reached new heights.
Corey Ross-Robertson, Snow Construction

How Strategic, Data-Driven Social Marketing Boosted Brand Reputation?
With the strategic insights of SocialWorks and the expertise of our award-winning digital marketing team, Find Your Clover transformed its social media presence, achieving a 165% increase in engagement, boosting brand reputation, and driving measurable sales growth.
110%
INC IN SALES
CONVERSION
40%
INC IN NEW
FOLLOWERS
10X
INC IN EYEBALLS
AND ENGAGEMENT

The team is incredibly easy to work with. All meetings and updates were on schedule, making the entire process smooth and efficient.
Jill Peterson, Clover Insights

How BillyGO Doubled Organic Growth and Secured Top 3 Google Rankings?
By leveraging the data-driven insights of LocalWorks and DesignWorks, plus the knowledge of our award-winning digital marketing team, billyGo, Air Conditioning & Plumbing, Dallas Based HVAC firm, got 22,000+ GBP profile views in just 3 months.
94%
INC IN ORGANIC
WEBSITE CALLS
193%
INCREASE IN
GBP CALLS
182%
INCREASE IN TOTAL REVIEWS

Thank you for the amazing work. Pretty much the entire HVAC industry is down ~ 30%, which is driving the CPC, but you guys are crushing it.
Samuel Bohon, billyGO HVAC & Plumbing

How Five Flavors Herbs Achieved 13x ROAS & 500% Conversion Growth?
Through our PaidWorks, MetaWorks, and OrganicWorks strategies, Five Flavors Herbs saw significant growth in all channels. We improved their online visibility, optimized their conversion rates, and generated a substantial increase in leads and revenue.
500%
INCREASE IN
CONVERSIONS
214%
INCREASE IN
IMPRESSIONS
87%
DEC IN COST
PER CONVERSION

The team has a clear and concise process, provides great communication, and stays on schedule. We saw very high ROAS on ads.
Ingrid Bauer, Five Flavors Herbs

How Earth University Grew Its Organic Reach by 1,140% in Just a Few Months?
Facing significant challenges, Earth University needed a comprehensive approach to improve its digital presence. We developed a strategy that combined LatticeWorks, user experience (UX) enhancements, DesignWorks, content creation, and conversion rate optimization.
800%
INCREASE IN
EVENTS CTA
1140%
INCREASE IN
NEW USERS
30%
DECREASE IN
BOUNCE RATE

Their SEO approach has not only significantly improved our online visibility but has also directly contributed to attracting better leads.
Daniela Hernandez, Earth & Life University

How Performance Physical Therapy Achieved 5X Organic Growth in DE!
With a strategic website redesign by ConversionWorks, DesignWorks, and LatticeWorks, pptandfitness.com, a Delaware-based physical therapy practice, achieved a 472% increase in organic traffic and significantly improved its local online visibility.
183%
INC IN HIGH-
INTENT KWS
120%
INCREASE IN ORGANIC KWS
154%
DEC IN COST
PER CONVERSION

This group is organized, responsive, accountable, and detail-oriented. You can be confident that they are doing a good job.
Stephen, Physical Therapy, Delaware

How did a LA Based Home Remodeling Co. More Than Doubled Organic Traffic?
With the data-driven insights from LocalWorks and PaidWorks, plus the expertise of our award-winning digital marketing team, LV Home Services, a Las Vegas-based home remodeling and general construction company, has exceeded its annual goals.
233%
INCREASE IN
LOCAL USERS
215%
INC IN PAID AD CONVERSIONS
40%
DEC IN COST
PER CONVERSION

Ranking has jumped from page 44 to page 2–3 on Google. Their communication is prompt and transparent, and they complete tasks swiftly.
Masha Stellarova, LV Home Service

How Health & Wellness Store Redesign Skyrocketed Organic Traffic By 700%?
Through our DesignWorks process and expert Shopify migration (from Magento), backed by our award-winning web development and marketing team, thenatural.com achieved a 700% organic traffic growth while preserving the same SEO value and quality of existing traffic.
700%
INC IN OGANIC
STORE TRAFFIC
220%
INCREASE IN
EMAIL SALES
850%
INC IN REPEAT
CUSTOMERS

Magento to Shopify migration increased sales, lowered overhead, and preserved search rankings. Cross-sales are huge benefits.
Carl Coe, Young Again

How a General Contractor and Home Builder in LA Quadrupled Their Leads?
Through our LocalWorks comprehensive digital strategy and conversion rate optimization, Snow Construction, Los Angeles based general contractor and home builder, experienced significant growth in its online presence and quadrupled its leads.
590%
INCREASE IN GBP
VISIBILITY
1930%
INCREASE IN
ORGANIC TRAFFIC
227%
INCREASE IN
ACTIVE USERS

Their methods have proven exceedingly successful to my business's goals. My business's new client acquisition has reached new heights.
Corey Ross-Robertson, Snow Construction

How Strategic, Data-Driven Social Marketing Boosted Brand Reputation?
With the strategic insights of SocialWorks and the expertise of our award-winning digital marketing team, Find Your Clover transformed its social media presence, achieving a 165% increase in engagement, boosting brand reputation, and driving measurable sales growth.
110%
INC IN SALES
CONVERSION
40%
INC IN NEW
FOLLOWERS
10X
INC IN EYEBALLS
AND ENGAGEMENT

The team is incredibly easy to work with. All meetings and updates were on schedule, making the entire process smooth and efficient.
Jill Peterson, Clover Insights

How BillyGO Doubled Organic Growth and Secured Top 3 Google Rankings?
By leveraging the data-driven insights of LocalWorks and DesignWorks, plus the knowledge of our award-winning digital marketing team, billyGo, Air Conditioning & Plumbing, Dallas Based HVAC firm, got 22,000+ GBP profile views in just 3 months.
94%
INC IN ORGANIC
WEBSITE CALLS
193%
INCREASE IN
GBP CALLS
182%
INCREASE IN TOTAL REVIEWS

Thank you for the amazing work. Pretty much the entire HVAC industry is down ~ 30%, which is driving the CPC, but you guys are crushing it.
Samuel Bohon, billyGO HVAC & Plumbing

How Five Flavors Herbs Achieved 13x ROAS & 500% Conversion Growth?
Through our PaidWorks, MetaWorks, and OrganicWorks strategies, Five Flavors Herbs saw significant growth in all channels. We improved their online visibility, optimized their conversion rates, and generated a substantial increase in leads and revenue.
500%
INCREASE IN
CONVERSIONS
214%
INCREASE IN
IMPRESSIONS
87%
DEC IN COST
PER CONVERSION

The team has a clear and concise process, provides great communication, and stays on schedule. We saw very high ROAS on ads.
Ingrid Bauer, Five Flavors Herbs

How Earth University Grew Its Organic Reach by 1,140% in Just a Few Months?
Facing significant challenges, Earth University needed a comprehensive approach to improve its digital presence. We developed a strategy that combined LatticeWorks, user experience (UX) enhancements, DesignWorks, content creation, and conversion rate optimization.
800%
INCREASE IN
EVENTS CTA
1140%
INCREASE IN
NEW USERS
30%
DECREASE IN
BOUNCE RATE

Their SEO approach has not only significantly improved our online visibility but has also directly contributed to attracting better leads.
Daniela Hernandez, Earth & Life University
Let's Grow Your Brand Together
Let's Grow Your Brand Together
Partner with the #1 rated digital marketing agency for small and medium businesses to grow and dominate your local market.
Partner with the #1 rated digital marketing agency for small and medium businesses to grow and dominate your local market.



Trusted by 1000+ Owners



1K+ Ratings!
Our Secret Sauce: Why Choose Us?
Discover the unique qualities and proven results that make us your trusted partner.

How We
Skyrocket
Boost
Maximize
Accelerate
Amplify
Elevate
Optimize
Enhance
Your Revenue?
We're a data-driven agency that skyrockets revenue by turning "clicks into clients". We know how-to "Ctrl+Alt+Defeat" your competitor. Learn how we do it—before your competitors get the chance!

We Strive
For Your
With over 1,000 testimonials and video reviews, the proof is in the feedback. Listen to their experience and understand how we helped achieve success through their detailed case study. Find more testimonials!

Works
Outsmart Your
Competitors.
Our portfolio spans industries like Technology, Healthcare, Finance, Retail, Manufacturing, and Education—delivering tailored solutions that drive real results. See how we drive-revenue across every sector.
Our Secret Sauce: Why Choose Us?
Discover the unique qualities and proven results that make us your trusted partner.

How We
Skyrocket
Boost
Maximize
Accelerate
Amplify
Elevate
Optimize
Enhance
Your Revenue?
We're a data-driven agency that skyrockets revenue by turning "clicks into clients". We know how-to "Ctrl+Alt+Defeat" your competitor. Learn how we do it—before your competitors get the chance!

We Strive
For Your
With over 1,000 testimonials and video reviews, the proof is in the feedback. Listen to their experience and understand how we helped achieve success through their detailed case study. Find more testimonials!

Works
Outsmart Your
Competitors.
Our portfolio spans industries like Technology, Healthcare, Finance, Retail, Manufacturing, and Education—delivering tailored solutions that drive real results. See how we drive-revenue across every sector.
Our Secret Sauce: Why Choose Us?
Discover the unique qualities and proven results that make us your trusted partner.

How We
Skyrocket
Boost
Maximize
Accelerate
Amplify
Elevate
Optimize
Enhance
Your Revenue?
We're a data-driven agency that skyrockets revenue by turning "clicks into clients". We know how-to "Ctrl+Alt+Defeat" your competitor. Learn how we do it—before your competitors get the chance!

We Strive
For Your
With over 1,000 testimonials and video reviews, the proof is in the feedback. Listen to their experience and understand how we helped achieve success through their detailed case study. Find more testimonials!

Works
Outsmart Your
Competitors.
Our portfolio spans industries like Technology, Healthcare, Finance, Retail, Manufacturing, and Education—delivering tailored solutions that drive real results. See how we drive-revenue across every sector.
Our Secret Sauce: Why Choose Us?
Discover the unique qualities and proven results that make us your trusted partner.

How We
Skyrocket
Boost
Maximize
Accelerate
Amplify
Elevate
Optimize
Enhance
Your Revenue?
We're a data-driven agency that skyrockets revenue by turning "clicks into clients". We know how-to "Ctrl+Alt+Defeat" your competitor. Learn how we do it—before your competitors get the chance!

We Strive
For Your
With over 1K testimonials & video reviews, the proof is in the feedback. Listen to their experience and understand how we helped achieve success through their detailed case study. Find more testimonials!

Works
Outsmart Your
Competitors.
With every project, we push boundaries and drive 360-degree revenue growth using our proprietary technologies. Explore our case studies to see how we help businesses like yours reach new heights!
Ready to speak with an expert?
Data-Driven Marketing Agency That Elevates ROI
1100+
Websites Designed & Optimized to Convert
$280M+
Client Revenue Driven & Growing Strong
Discover how to skyrocket
your revenue today!



Trusted by 1000+ Owners!
Ready to speak with an expert?
Data-Driven Marketing Agency That Elevates ROI
1100+
Websites Designed & Optimized to Convert
$280M+
Client Revenue Driven & Growing Strong
Discover how to skyrocket
your revenue today!



Trusted by 1000+ Owners!
Want to skyrocket revenue?



4.9/5 Ratings!
Ready to speak with an expert?
Data-Driven Marketing Agency That Elevates ROI
1100+
Websites Designed & Optimized to Convert
$280M+
Client Revenue Driven & Growing Strong
Want to skyrocket
revenue?



Trusted by 1000+ Owners!
Call
Meet













































